Social Media Analytics

The Social Media Analytics Add-On helps you bring your YouTube, Instagram, and Facebook data into one central dashboard. Once activated, simply input the required credentials for each platform to begin tracking vital performance metrics. Designed to give you clear, actionable data, this Add-On makes it easy to measure engagement, reach, and growth across channels—without jumping between tools.

R$0,00 /Mês R$0,00 / Ano

All-in-One Social Media Insights

Track YouTube, Instagram, and Facebook performance in one dashboard with clear metrics and visuals to guide smarter content decisions.

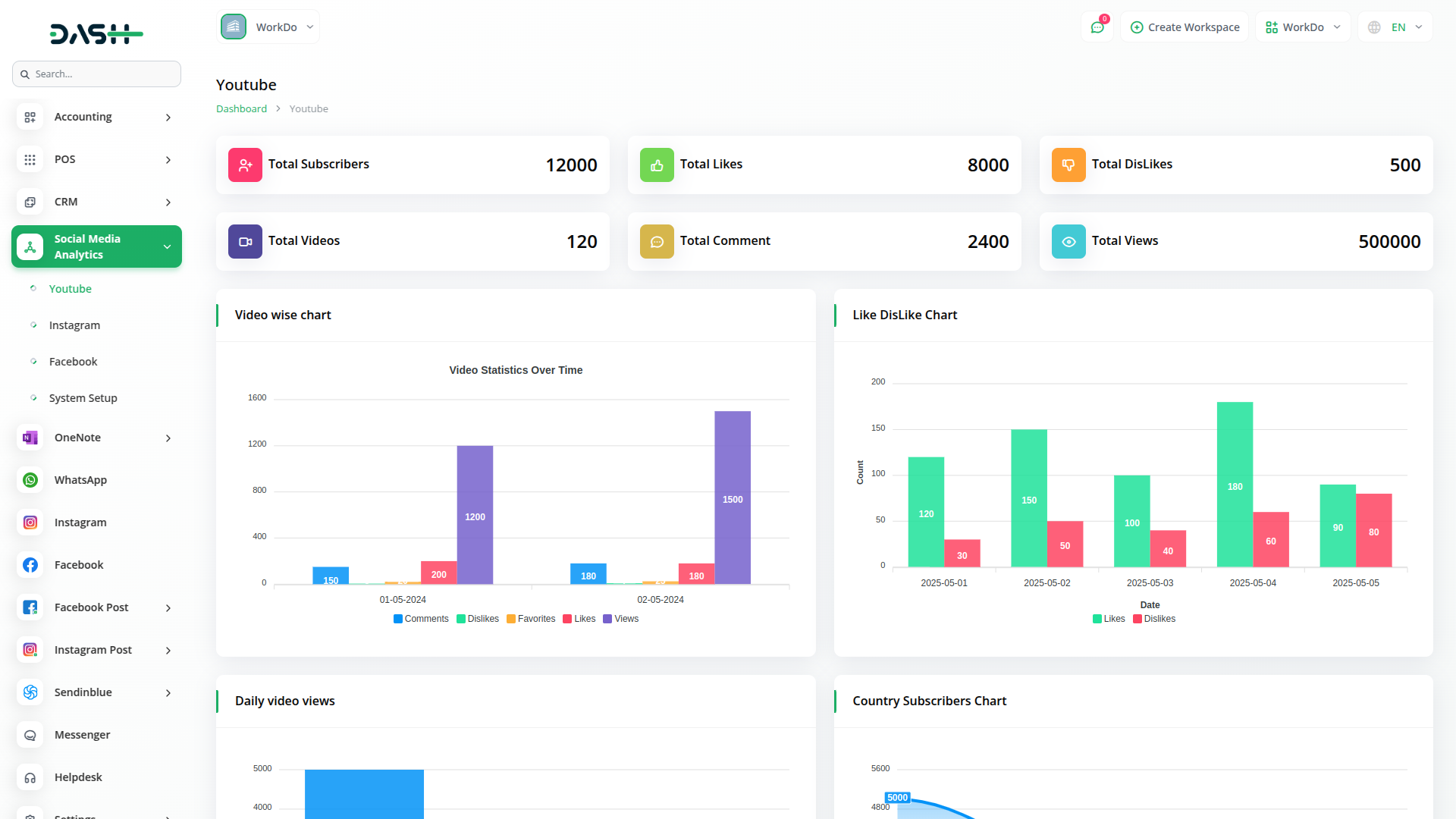
Dive Deep Into YouTube Performance

Understand what drives your video success with detailed YouTube analytics. Get access to vital stats like subscribers, likes, dislikes, and views—alongside visual breakdowns that highlight top-performing videos and audience trends. From chart-based summaries to gender and country-wise distribution, the Add-On empowers you to turn views into value.

Maximize Your Instagram Engagement

Get a comprehensive snapshot of your Instagram performance with engagement-driven insights. From follower growth to story interactions, this dashboard gives you everything needed to understand your audience better. Easily spot patterns in your most engaging posts and refine your social strategy with data-backed clarity.

Unlock Powerful Facebook Metrics

Track how your Facebook page is performing in detail—from fan count to reactions, messages, and content types. Use powerful visual charts to review weekly and 28-day trends in clicks and impressions. Get a closer look at what`s driving audience action and shape your content around what your fans love most.

Porquê escolher módulos dedicados para o seu negócio?

Com o Dash, você pode gerenciar convenientemente todas as funções do seu negócio em um único local

Empodere a sua força de trabalho com o DASH

Acesso a mais de Premium Add-ons para Contabilidade, RH, Pagamentos, Leads, Comunicação, Gestão, e mais, tudo em um só lugar!

  • Pagamento por utilização
  • Instalação ilimitada
  • Armazenamento seguro na nuvem
R$0,00 /Mês
Faturados mensalmente, ou R$0,00/se pago mensalmente
R$0,00 / Ano
Faturados anualmente, ou R$0,00/se pago anualmente

Porquê escolher módulos dedicados para o seu negócio?

Com o Dash, você pode gerenciar convenientemente todas as funções do seu negócio em um único local

AI Assistant

R$0,00 /Mês R$0,00 / Ano
View Details

WhatsApp Chat

R$0,00 /Mês R$0,00 / Ano
View Details

MailBox

R$0,00 /Mês R$0,00 / Ano
View Details

Custom Alert

R$0,00 /Mês R$0,00 / Ano
View Details

Requests

R$0,00 /Mês R$0,00 / Ano
View Details

Notes

R$0,00 /Mês R$0,00 / Ano
View Details